sky77_

Řízení teploty ve vinařství

Ve vinařství je teplota moštu v procesu kvašení důležitým parametrem, který ovlivňuje aromatickou složku výsledného produktu, a proto je nutné ji regulovat a mošty ochlazovat. Tento systém lze využít i v okamžiku potřeby zvyšování teploty vína.

Systém je řízen PLC TECOMAT FOXTROT a potřebnými přídavnými moduly, dále využívá tepelné čerpadlo (s přepínáním mezi režimy chlazení a topení), akumulační nádrž, oběhové čerpadlo a soustavu tanků vybavených elektro-ventily a teplotními čidly.

Režim chlazení

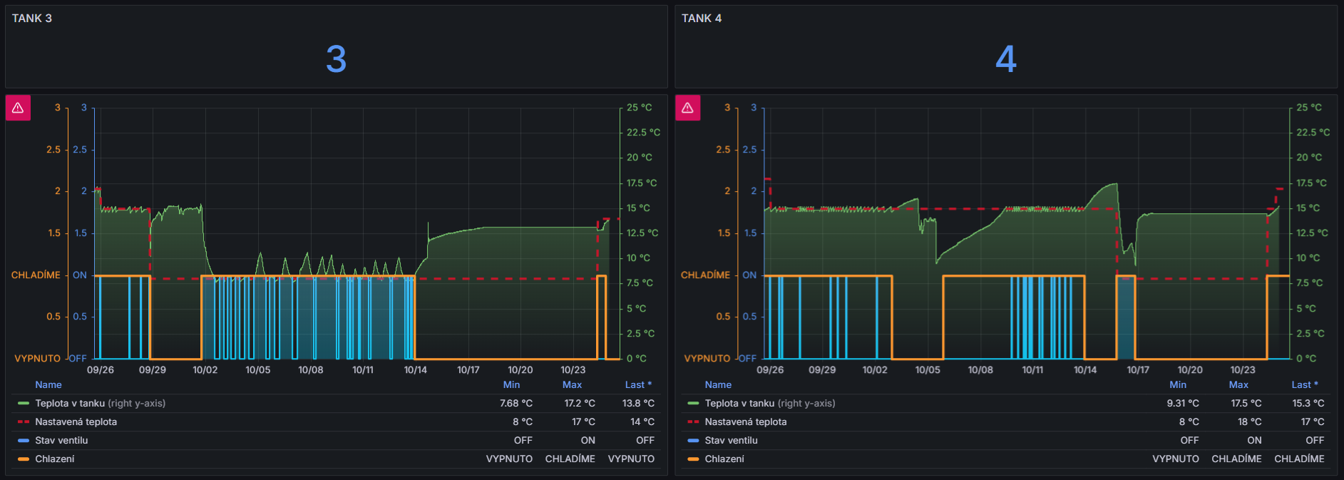
V období fermentace moštů systém pracuje v režimu chlazení. Tepelné čerpadlo ochlazuje vodu v akumulační nádrži. Pokud teplota moštu v některém z tanků přesáhne nastavenou mez, je otevřen elektro-ventil pro daný tank a sepnuto oběhové čerpadlo. Chladicí voda tak cirkuluje výměníkem v daném tanku, dokud se teplota nevrátí do žádaného rozsahu dle nastavené hystereze.

Režim topení

Při školení vína, je naopak potřeba víno zahřát.
Tepelné čerpadlo je v tomto případě přepnuto do topného režimu a stejný princip řízení zajišťuje
distribuci teplé vody do výměníků jednotlivých tanků. Cílem je dosažení požadované teploty nutné pro aplikaci chem. přípravků.

Použité technologie a komponenty


SKLEP:
• MikroTik router – vzdálený přístup, VPN a zabezpečení sítě,
• PLC Tecomat CP-2005 – řízení ventilů, čerpadel a zpracování dat z teplotních čidel,
• Moduly – C-AQ-0006R, C-OR-0011M-800, C-AM-0600I
• PLCcom server – komunikace s NODE-RED.

DATOVÉ ULOŽIŠTĚ:
• Ubuntu Server – reverzní proxy, INFLUXDB, NODE-RED, GRAFANA,
• Node-RED – sběr dat přes PLCcom server, ukládání dat do DB, notifikace, zakládání šarží,
• InfluxDB – historická data o provozu,
• Grafana – vizualizace dat.

• Založení a správa šarží vína
Vinař může v mobilní aplikaci založit novou šarži vína, zadat začátek a konec procesu kvašení a v průběhu fermentace průběžně vkládat údaje o celkovém množství cukrů.


Tato data jsou ukládána do databáze InfluxDB a vizualizována v Grafana, kde lze sledovat závislost teploty moštu na přeměně cukrů na alkohol. Systém tak poskytuje vinaři cenný nástroj pro vyhodnocení průběhu kvašení.

• Vzdálený dohled a notifikace
Node-RED umožňuje vzdálené monitorování systému a odesílání upozornění (např. překročení minimální nebo maximální teploty).

Monitorování prostředí sklepa
Systém průběžně měří teplotu, relativní vlhkost a koncentraci CO₂ ve sklepě. Tyto hodnoty jsou ukládány do databáze InfluxDB a zobrazovány v Grafana, kde lze sledovat jejich dlouhodobý vývoj a reagovat na klima ve výrobních prostorech.


• Automatické odvětrávání
Pokud koncentrace CO₂, teplota nebo vlhkost překročí nastavenou mezní hodnotu, systém automaticky spustí ventilátory pro odvětrání prostoru. Po dosažení bezpečné úrovně se ventilace automaticky vypne.

Systém poskytuje vinaři spolehlivý nástroj pro nepřetržitý dohled nad teplotami a klimatem ve sklepě, zejména v hektickém období sběru hroznů a fermentace.

Díky automatizovanému řízení a vzdálenému monitoringu může vinař sledovat průběh kvašení v reálném čase a okamžitě reagovat na jakékoli odchylky.

Konstrukce systému je modulární – umožňuje snadné rozšiřování o další tanky, senzory i nové funkce, například plánování režimů nebo automatické přepínání topení/chlazení.

Spolupráce, nápady, výzvy?

Nemusíte dlouze psát. Pár slov často spustí zajímavý projekt.

12 + 10 =